Background 설명
RAG 시스템에서 왜 VectorDB로 OpenSearch를 사용하는가?
vector search(semantic) 와 full-text search(lexical) 둘 다 가능하기에,
검색에 대한 정확도를 올리기 위해 해당 과정 필요 https://ieeexplore.ieee.org/abstract/document/10707868
Cluster 고가용성 필요
- vector
임베딩 모델
- BAAI/bge-m3
- BAAI/bge-reranker-v2-m3
Embedding flow
- get document from storage
- get embedding vector with model
- insert document with vector
Retrieval flow
- user query embedding
- vector search from OpenSearch
- user query full-text search from OpenSearch
- combine two result sets
- reranking result sets (with reranker model)
- return similar documents
OpenSearch KNN indexing
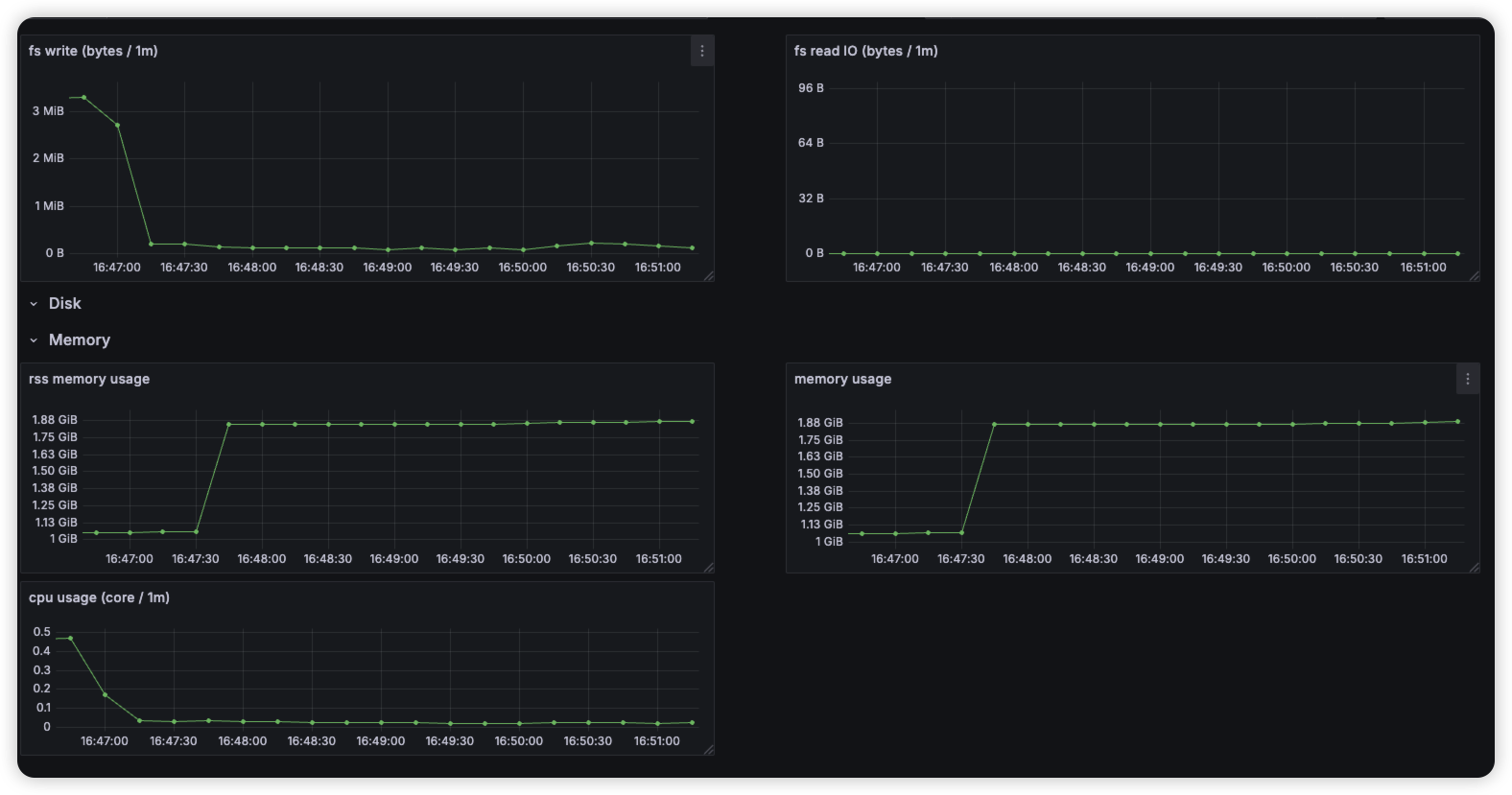
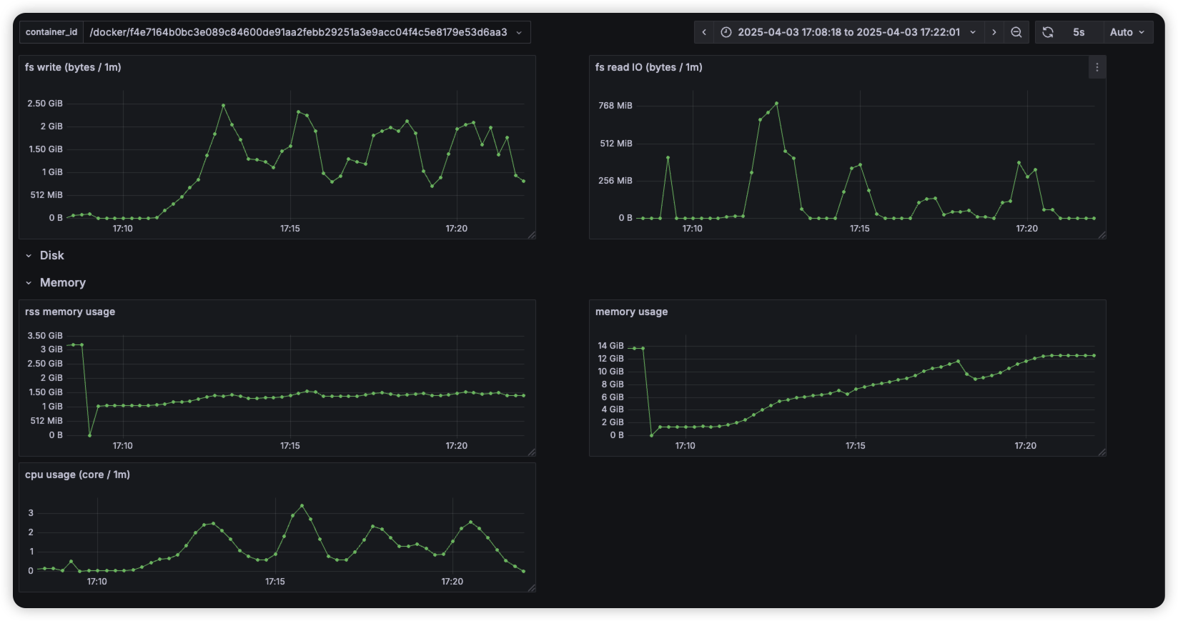
실험 1
일반 index (not knn)
Search
knn index
cold start
after warm-up
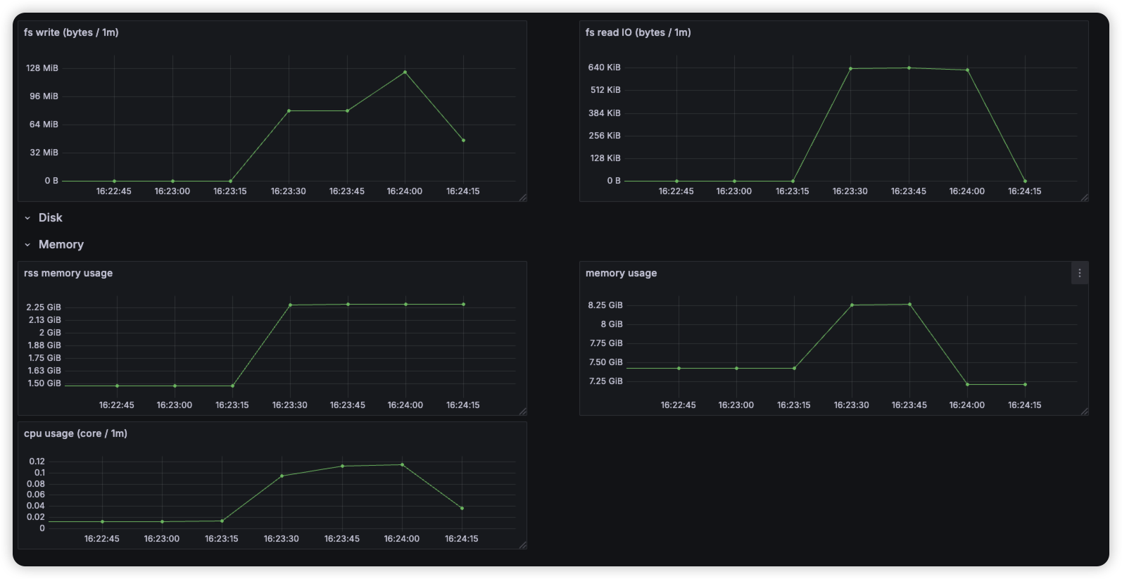
실험2 dataset 크기
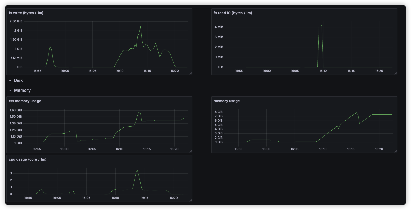
실험3 disk latency
400K
600K
800k
1M
실험3
disk를 nfs로 변경하여 실험